[인프런] GZS - 우리도 자빅스(Zabbix) - 그라파나, 슬랙 연동 (2)
2025.07.14 - [Infra Management/Zabbix] - [inflearn] GZS - 우리도 자빅스(Zabbix) - 그라파나, 슬랙 연동 (1)
[inflearn] GZS - 우리도 자빅스(Zabbix) - 그라파나, 슬랙 연동 (1)
1. VirtualBox에서 vm간 통신이 되도록 설정하는 방법 1.1. 도구에서 네트워크 관리자를 선택한다. 1.2. NAT Networks에 새로운 네트워크를 만든다. - 생성 후 Enable DHCP 설정을 끈다. 이외는 그대로 사용한
devspoon.tistory.com
1. 그라파나 연동하기
1.1. 그라파나 설치
1.1.1. 설치
- 그라파나 다운로드 사이트 : https://grafana.com/grafana/download
- 명령어 복사 :
sudo yum install -y https://dl.grafana.com/enterprise/release/grafana-enterprise-12.0.2-1.x86_64.rpm
1.1.2. 서비스 시작 및 등록
systemctl start grafana-server.service
systemctl enable grafana-server.service
1.1.3. 서비스 동작 확인
netstat -ano | grep 3000
curl -v 127.0.0.1:3000

1.1.4. grafana 연동 설정
- grafana 로그인 (초기 계정 정보)
- id: admin
- password : admin
- zabbix 플러그인 설치
- Administration > Plugins and data > Plusgins
- zabbix 검색

- 오른쪽 상단 install 후 enable 실행

1.1.5. 데이터 연동
- Connections > Data Sources > 화면 중앙 Add data source 버튼 클릭 or 오른쪽 상단 버튼 클릭
- 검색 필드에서 zabbix 검색
- zabbix를 선택하고 url과 계정 정보 입력
- api url : http:/localhost/zabbix/api_jsonrpc.php
- localhost는 zabbix server ip를 입력해야 한다.


- 제일 하단에 save & test를 눌러 확인한다.
1.1.5. 대시보드 만들기
- 오른쪽 Build a dashboard 버튼을 누른다.

- 오른쪽 상단 화살표 아이콘을 눌러 new dashboard를 누른다.

- 가운데 Add visualization 버튼을 누른다.

- zabbix source를 선택한다.

- 하단의 필드들에 적합한 정보를 선택한다.
- Group : Applications
- Host : client-centos
- CPU softirq time

1.2. 그라파나 활용
- 시나리오 : cpu 사용률, 서버의 uptime/재부팅 언제 되었는가?, 메모리 사용률에 대해 그래프로 추적한다.
1.2.1. cpu 사용률 대시보드 추가하기 - Time series 그래프
- 대시보드를 추가할 때, 오른쪽 상단에서 그래프 종류를 선택할 수 있다.
- Group을 보면 Applications와 Zabbix Server를 선택할 수 있다.
- zabbix 서버 웹사이트의 데이터 수집 > 호스트 그룹 을 확인하면 여러 그룹들이 있으나 이 중 호스트가 있는건 위 2 그룹이란걸 확인할 수 있다.
- Host에 client-centos를 선택한다.
- Item에 CPU utilization을 선택한다.
- 다른 호스트를 추가하려면 하단 Add query 버튼을 클릭하면 된다.
- 오른쪽 상단에 복사 아이콘이 있으니 이를 사용해도 된다.
- 나머지 호스트들을 다 설정하고, back to dashboard 버튼을 누르면 아래와 같이 Dashboards 메뉴의 New dashboard에 추가된 그래프를 확인할 수 있다.

- 일정 구간을 드래그하여 Zoom 기능을 사용할 수 있다.

1.2.2. 시스템 업타임 (System uptime) 추가하기 - 테이블 그래프
- New dashboard 위치에서 오른쪽 상단의 add 메뉴를 눌러 Visualization을 선택한다.

- 이전과 같이 group은 Applications, Host는 client-centos로 선택하고 Item은 System uptime으로 선택한다.
- 오른쪽 상단 Visualization은 Table을 선택한다.

1.2.3. 대시보드 변형하기
- 현재 위치에서 하단 입력 필드 상단에 있는 Transformations 탭을 눌러준다.

- Add transformation 버튼을 누르고 오른쪽에 보이는 Add another transformation에서 Reduce를 입력한다.

- 입력 필드 중 Calculations의 Max를 삭제하고 Last*를 입력한다.
- 그러면 테이블 그래프에는 연동한 데이터 중 가장 마지막 값만 출력된다.

- 해당 값은 zabbix 웹 서버에서 모니터링 > 최근 데이터 > 호스트 client-centos, 이름 uptime을 검색하여 나오는 리스트 결과에서 System uptime 이름을 클릭하면 나오는 메뉴 중 최근 500개의 값을 선택한다.

- grafana와 zabbix 서버간 최신 동기화된 시간을 확인할 수 있다.
1.2.4. 한꺼번에 모든 호스트에 대한 쿼리 만들기
- 정규화 문법을 사용한다.
- Host에 /.*/ 를 입력한다.
- Item에 /.*ptime.*/ 를 입력한다. 이유로 리눅스는 uptime, 윈도우는 Uptime이기 때문이다.

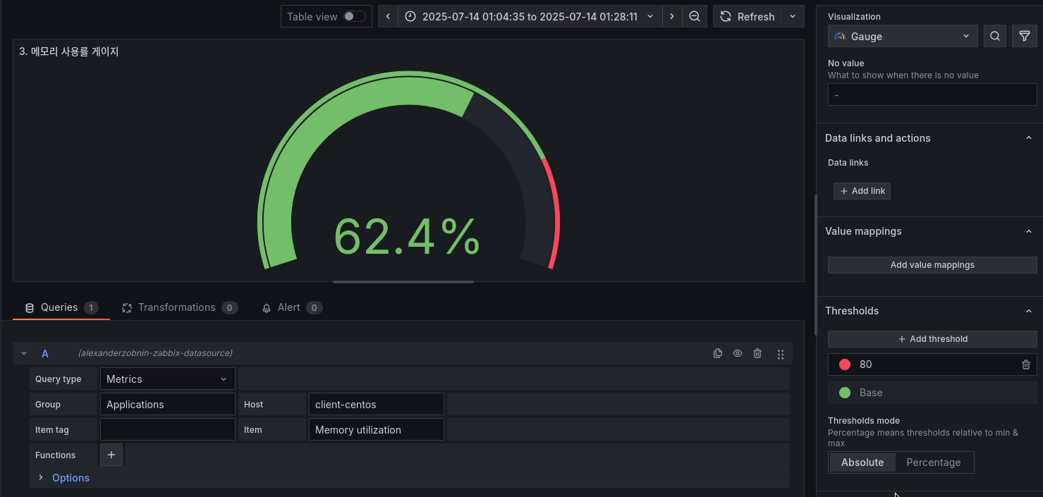
1.2.5. 메모리 사용률 추가하기 - 게이지 그래프
- New dashboard 위치에서 오른쪽 상단의 add 메뉴를 눌러 Visualization을 선택한다.
- Gauge 그래프를 선택한다.
- Application, client-centos, Memory utilization을 입력하면 그래프의 데이터가 적용된다.

- 오른쪽 설정 메뉴에서 Thresholds를 선택하면, 색상이 변경될 임계치를 설정할 수 있다.
- 원하는 중요도에 따라 범위에 대한 색상도 정의할 수 있다.

1.2.6. 대시보드 저장
- 오른쪽 상단의 save dashboard 버튼을 누르면 현재 편집중인 대시보드를 저장할 수 있다.
- 이후 왼쪽 메뉴에서 Dashboards 메뉴를 누르면 저장한 대시보드 리스트들에서 확인할 수 있다.


1.3. 인프런 담당자가 보는 대시보드
1.3.1. 대시보드 구성
- 인지 과학자들의 의견으로 사람들은 상단, 중단, 하단으로 되어 있는 대시보드를 Z 혹은 F 순서로 본다고 한다.
- 이에 다음과 같은 구조로 대시보드를 구성하면 좋다.
| 핵심 지표, 요약 정보 |
| 추세, 그래프 |
| 상세 분석, 로그, 쿼리 |
- 앞으로 구성할 대시보드 구성
| CPU, MEM, HDD, WEB/DB, Table |
| CPU Grapth |
| Zabbix Problems table |
1.3.2. 대시보드 가져오기 (Import)
- Dashboards 메뉴에서 오른쪽 New 버튼을 누르고 Import를 클릭한다.
- grafana에서 제공하는 대시보드 사이트 : https://grafana.com/grafana/dashboards/
- 중간 검색 필드에 table로 검색하면 zabbox-Servers status table을 확인할 수 있다.
- 상세 페이지의 오른쪽 하단에 ID를 복사하여 Import 창의 Load 필드에 입력한 후 Load 버튼을 누른다.


- 이동된 Import dashboard 창에서 다음 필드 정보만 변경한다.
- Name : 인프런 실습 : 인프런 담당자가 보는 대쉬보드
- Zabbix : Zabbix 소스 선택

- Import를 누르면 다음과 같이 이미 만들어진 대시보드를 확인할 수 있다.

- 수정을 위해서 오른쪽 상단의 Make editable 버튼을 눌러준다.
- 오른쪽 상단의 Add 버튼을 눌러 Visualization을 선택하고 다시 board로 나오면 빈 그래프 박스가 만들어진다.
- 기존 5개 박스는 높이를 조절하고, 3번째 박스는 텍스트가 들어가기 때문에 조금 넓게 자리 잡는다.
- 새로 추가한 빈 그래프 박스는 중간에 자리를 잡는다.
- 나머지는 그대로 두면, 상단, 중단, 하단 형태의 대시보드 구성이 된다.

1.3.2.1. 상단 1번 cpu 사용량 수정하기
- 상단 1번의 그래프를 수정한다. Edit 버튼을 누르고 Item 필드에 /.*CPU utilization.*/라 입력한다. 이는 zabbix 서버의 아이템을 검색하여 추적/정의 하는 방식으로 정의한다.

- 임계치를 퍼센테이지에서 절대값으로 변경하고 값도 수정한다.

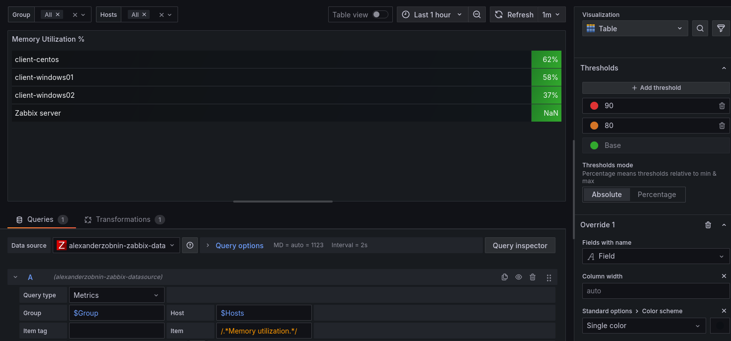
1.3.2.2. 메모리 사용량 수정하기
- Item 항목에 /.*Memory utilization.*/ 을 입력한다. zabbix 서버의 아이템에서 확인을 하고 정규화 식을 사용한다.
- 임계치를 절대값으로 바꾸고 값을 수정한다.

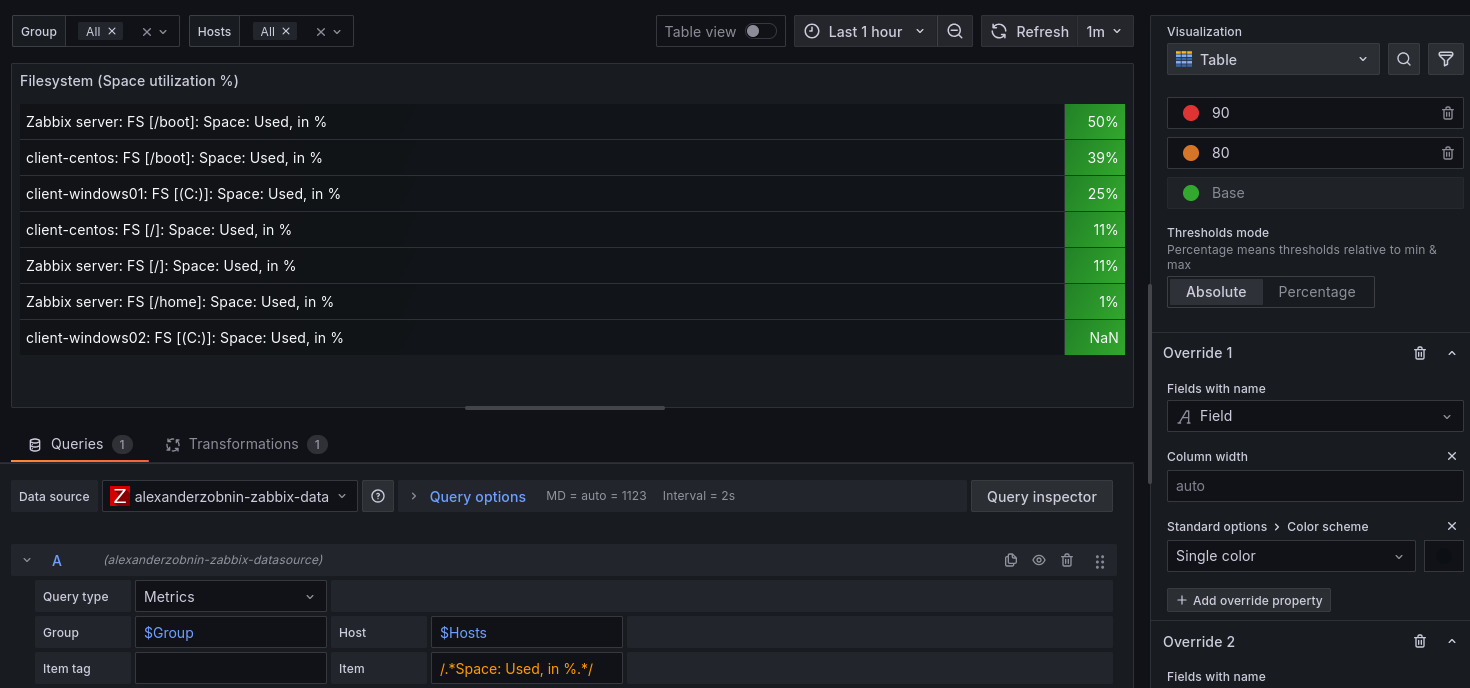
1.3.2.3. 파일 시스템의 사용량 수정
- Item 항목에 /.*Space: Used, in %.*/ 을 입력한다. zabbix 서버의 아이템에서 확인을 하고 정규화 식을 사용한다.
- 임계치를 절대값으로 바꾸고 값을 수정한다.

1.3.2.4. 클러스터 상태 수정
- 제목을 windows service로 변경한다.
- 아이템을 검색할 때, 먼저 아무 호스트를 들어간 뒤 호스트를 삭제하고 이름에 원하는 검색어를 입력하면 전체 호스트에 등록된 아이템들을 대상으로 검색 결과를 얻을 수 있다.

- items에는 check clussvc Service를 정의한다.
- 오른쪽 옵션 설정에서 Value mappiongs에 mapping할 값들을 정의해준다.
- 6 : 비정상
- 0 : 정상


- 기본 옵션에서 퍼센트로 정의된 상태를 Misc > Number로 변경해준다.

1.3.2.5. httpd (아파치) 프로세서 상태 확인 수정
- zabbix 서버에 새로운 아이템을 등록해준다.
- 키의 [] 안에 있는 값은 순서상 누락이 되는 항목이 있으면 안된다. 명시하지 않을 아이템은 ,,로 자리를 만들어 준다.

- item에는 client-centos : Apache httpd 서비스를 입력한다.
- Value mappings에는 0은 비정상, 1은 정상으로 정의하고, Thresholds에 녹색은 1 빨간색은 0으로 정의한다.

1.3.2.6. 중단의 CPU 사용량 수정
- Item에 /.*CPU utilization.*/를 입력한다.

1.3.2.7. 서버의 자원한계로 동기가 지연이 생기는 경우
- 모든 그래프의 query options의 relative time은 10m으로 설정하고 추력은 마지막 값만 출력하게 설정한다.

2. 슬랙 연동하기
2.1. 슬랙 설치
- slack download 페이지에서 슬랙을 다운로드 받아 설치한다.
- 회사 또는 팀 이름 : gzs.zabbix.com
- 사용자 : gzs.user.001
- 업무 : zabbix-alerts
- 원래 app 추가 > 수신 웹후크를 설치해 사용하나, slack의 정책 변경으로 독립적으로 사용할 수 없다.
- slack 문서 사이트 : https://api.slack.com/docs
- 오른쪽 상단 your apps 클릭
- create an app 클릭
- 나타나는 창에서 아래 From scratch를 클릭
- app 이름은 ZABBIX_BOT으로 입력
- 연결할 워크 스테이션은 gzs.zabbix.com 로 입력
- 봇 편집화면이 나타난다.

- 왼쪽 토큰키 메뉴를 클릭한다 (OAuth & Permissions)
- 스코프(Scopes)를 먼저 지정한다. "chat:write"를 선택한다.
- install to gzs.zabbix.com 버튼을 클릭한다.

- 이후 생성되는 토큰값을 사용한다.

- 채널에 app을 추가하여 alert이 수신되게 설정해야 한다.
- 만약 zabbix-alerts 채널이 없다면 빈 채널을 새로 생성하면 된다.
- 메뉴에서는 추가가 보이지 않으니, 커멘드로 추가한다.
- /invite @ZABBIX_BOT 를 대화창에 입력한다.

- 채널 상세보기 > 통합 탭을 누르면 앱이 연동되어 있는 것을 확인할 수 있다.

- zabbix 웹 서버 > 경고 > 액션 > Trigger actions > admin을 누르면 해당 계정의 기본적으로 설정된 액션들을 확인할 수 있다.
- 유저 이름을 누르고 오퍼레이션 탭을 누르면, 누구에게 어떻게 보낼지를 확인할 수 있다.
- 해당 유저 오른쪽 끝의 상태에서 비활성을 클릭하여 활성으로 변경한다.


- 현재 admin 사용자와 모든 미디어 방식에 전달하게 되어 있으니 수정하지 않는다.
- 왼쪽 메뉴의 유저 > 유저 > admin을 눌러보면 대상과 전달하는 미디어 송신 방식을 선택할 수 있다.


- 현재 모든 미디어 타입은 비활성화 되어 있다. 활성화 시키자.
- 왼쪽 메뉴 중 경고 > 미디어 타입을 누르고 이름 필드에 slack을 입력하여 검색을 한다.

- 비활성화를 클릭하여 활성화로 전환시킨다.

- 유저 > 유저의 admin을 눌러 연락 방법 탭을 누르면 slack이 선택 가능해 진 것을 확인할 수 있다.

- 수신처에 채널 이름을 복사해서 넣어준다.

- 왼쪽 메뉴에서 경고 > 미디어 타입 > slack을 클릭하여 상세 정보를 입력한다.
- 공식 사이트에서 파라미터 정보를 확인할 수 있다.
- 공식 문서 : https://www.zabbix.com/integrations/slack
- 파라미터 정보 :

- bot_token, zabbix_url, 채널 정보 입력
- bot_token : 이전에 저장한 token 정보 입력
- 채널 정보 : #zabbix-alerts
- zabbix_url : 현재 서버 정보 ex) http://10.0.2.10/zabbix/
- 갱신 후, 오른쪽 끝에 있는 테스트를 클릭해준다.
- 테스트를 위해 입력해야 하는 정보를 랜덤하게 채워준다.
- event_id : 999
- event_source : 1


- 만약 액션 설정 중 문제가 있다면, 왼쪽 메뉴의 보고서 > 액션 로그 에서 자세한 항목들을 확인할 수 있다.
2.2. 팀채널 구분하여 보내기
2.2.1. 채널 만들고 기본 설정하기
- zabbix-linux-alerts와 zabbix-windows-alerts 채널을 만들고, /invite @ZABBIX_BOT을 채팅창에 입력해 명령어를 수행한다. 그러면 채널에 ZABBOX_BOT이 추가/참여한다.
2.2.2. zabbix의 호스트 그룹 추가 및 호스트들의 그룹 변경
- zabbix 웹 서버의 왼쪽 메뉴에서 데이터 수집 > 호스트 그룹 > 오른쪽 상단 호스트 그룹 생성을 누른다.
- 호스트그룹_리눅스, 호스트그룹_윈도우를 생성한다.
- 리스트의 상단 Applications에 할당되어 있는 호스트들을 각각의 그룹에 맞게 변경한다.

2.2.3. 미디어 타입 수정
- 경고 > 미디어 타입 > slack을 선택하고 하단 내보내기 버튼으로 yaml 확장자 파일로 내보내기한다.
- 파일을 zbx_export_mediatypes.yaml의 이름 끝에 각각 _linux, _windows를 붙인다.
- 파일을 열고 name을 Slack에서 _LINUX, _WINDOWS를 각각 입력한다.
- 파라미터는 channel 항목만 변경한다. 각각 slack에 만든 채널 이름으려 변경해준다.
- 경고 > 미디어 타입 > 오른쪽 상단 가져오기 버튼을 누르고 업데이트한 각 파일을 가져온다.

2.2.4. 유저 그룹 만들고 설정하기 - 호스트 그룹과 연동
- 유저 그룹이 모니터링 할 수 있도록 타겟인 호스트 그룹과 연동하는 작업이다.
- 유저 > 유저 그룹 > 오른쪽 상단 유저 그룹 생성 클릭 후 그룹이름으로 유저그룹_리눅스, 유저그룹_윈도우를 각각의 생성 창에서 입력한다.
- 상단의 탭 메뉴에서 호스트 권한을 누르고 호스트 그룹에서 생성한 호스트그룹_리눅스를 추가하고 읽기 권한을 할당한다.


2.2.5. 유저 그룹에 할당될 유저 생성
- 왼쪽 메뉴에서 유저 > 유저 > 오른쪽 상단의 유저 생성 버튼을 누른다.
- 이동되는 생성 창에서 유저 이름을 유저_유닉스로 입력하고, 비밀번호는 zabbix1!로 입력한다. 그룹에 유저그룹_리눅스를 설정해줘야 권한에서도 롤을 선택했을 때, 호스트에 대한 권한이 할당된다. 권한 설정 전에 정의해줘야 한다.
- 연락 방법 탭을 눌러 미디어 타입을 Slack_LINUX로 선택한다고 채널 정보를 입력한다.
- 상단 탭에서 권한을 누르고 Role에 User role을 선택한다.



2.2.6. 트리거 액션 만들기
- 왼쪽 메뉴에서 경고 > 액션 > 오른쪽 상단의 액션 생성 버튼을 누르고 이름을 정의한다.
- Report problems to SLACK Linux Channel, Report problems to SLACK Windows Channel
- 상단의 오퍼레이션 탭을 눌러 오퍼레이션 추가를 눌러 실행 내용의 상세 정보를 설정할 수 있다.
- 스탭 필드는 알림 설정이 언제, 몇번이 발생 할지를 설정할 수 있다.
- 스탭 지속기간은 그 단계에 대한 초단위 시간이다.
- 사용자 혹은 그룹에 대한 설정을 해줘야 한다. 사용자만 설정한다. 현재 리눅스 설정을 하고 있기 때문에 유저_리눅스를 sent to users 필드에 입력하고 다른 미디어만 사용 필드에 slack_LINUX를 설정해 준다.

- 복구시 실행내용
- 장애 상태였던 트리거가 복구 상태로 전환될 때 실행되는 오퍼레이션을 말한다.
- 갱신시 실행내용
- 관리자가 장애 상태에 코멘트를 남기고 심각도를 변경, 인지 상태로 지정할 때 즉 누군가 장애 상태를 갱신 했을 때 알림일 전달하는 오퍼레이션이다.
- 복구시 실행내용 항목에 추가를 하여 장애 복구시 관계자 전원에게 통지 하도록 설정한다.
- 윈도우에 대한 액션도 추가하지만 복구시 실행내용은 추가하지 않는다.
2.2.7. 한번만 전송되었던 트리거 알림을 복수로 변경
- 왼쪽 메뉴에서 데이터 수집 > 호스트 > client-centos의 트리거를 클릭한다.
- 이름에 agent로 검색을 한다.

- 해당 트리거를 클릭하고 상세 페이지에서 트리거 탭의 장애 이벤트의 생성 모드를 싱글에서 복수로 변경한다.
- 호스트의 트리거에서는 변경이 안된다. 이유로 템플릿에 의해 생성/관리되는 트리거이기 때문에 템플릿 메뉴에서 변경을 해줘야 적용이 된다.

- 템플릿의 트리거를 변경해준다.
- 왼쪽 메뉴에서 데이터 수집 > 템플릿 > 이름 필드에 linux로 검색한다. linux by zabbix agent 의 트리거를 누르고 이름에서 agent로 검색을 한다.


- 직접 생성한 트리거는 호스트의 트리거에서 트리거의 옵션을 변경할 수 있다.
2.2.8. 리눅스 강제 종료 테스트
- client-centos의 VM을 강제로 종료해본다.
- 장애가 복구되기 전까지 반복해서 알림이 전달된다.

2.3. 슬랙 문구 변경
- 경고 > 미디어 타입 > Slack_LINUX를 클릭한다.
- 메시지 템플릿 탭을 누르고 장애를 누르고 제목의 Problem을 문제라고 변경한다.

- 테스트시 Slack에서 한글로 문제라고 변경된 메시지를 확인할 수 있다.

- 본문을 바꾸기 위해서 미디어 타입의 리스트 중 원하는 미디어를 클릭하는 경우 나타난은 연락 방법 창의 하단에 있는 스크립트 필드의 내용을 바꾸면 된다.
- 우측의 연필 모양의 편집 아이콘을 클릭하면 자바스크립트를 편집할 수 있는 창이 나타난다.
- 7.0 버전에서 코드의 내용이 많이 변경 되었다. 별도의 방법을 찾을 필요가 있다.
3. 자빅스 연동 및 응용
3.1. vCenter, ESXi의 호스트 메모리를 받아보자
- VMware 템플릿을 사용한다.
- 해당 과정은 생략한다.
3.2. 유저파라미너(User parameters)로 커스터마이징 하기
3.2.1. 예제 1 웹서버 접속 횟수
3.2.1.1. 웹서버 통신 확인
- client-centos
curl 10.0.2.20
- 테스트 시 문제가 없다면, html 코드가 출력된다.

3.2.1.2. 웹서버 기동 로그 확인
cat /var/log/httpd/access_log

3.2.1.3. 웹서버 접속 횟수 챗지피티
grep "Mozilla/5.0" /var/log/httpd/access_log \ # 웹 접속 로그 중 Mozilla가 포함된 문구
| grep 200 \ #200 성공
| awk -v d="(date -date='5 min ago' '+%d/%b/%Y:%H:%M')" '$4 > "["d' \ # 5분 이내
| wc -l # 개수
grep "Mozilla/5.0" /var/log/httpd/access_log | grep 200 | awk -v d="(date -date='5 min ago' '+%d/%b/%Y:%H:%M')" '$4 > "["d' \ # 5분 이내
| wc -l

3.2.1.4. Userparameter 컨피그 추가
vim /etc/zabbix/zabbix_agentd.conf
Format) UserParameter=<key>,<shell command>
> UserParameter=custom.web.index.access.count, grep "Mozilla/5.0" /var/log/httpd/access_log | grep 200 | awk -v d="(date -date='5 min ago' '+%d/%b/%Y:%H:%M')" '$4 > "["d' \ # 5분 이내
| wc -l
3.2.1.5. agent 재시작
systemctl restart zabbix-agent.service
3.2.1.6. 자빅스 웹 서버에서 아이템 생성
- 왼쪽 메뉴의 데이터 수집 > 호스트 > client-centos의 아이템을 눌러 오른쪽 상단의 아이템 생성을 클릭한다.
- 이름을 정하고 클라이언트 에이전트에 정의한 파라미터 의 key값을 입력한다. 데이터형은 텍스트로 지정한다.

3.2.1.7. 최근 데이터 확인
- 최근 데이터에서 지금 실행 후 결과를 확인하면 접근 권한 에러가 발생한 것을 확인할 수 있다.

- 실습을 위해 해당 로그에 실행 권한을 할당함 하지만, crontab 등을 이용하는 방식 등으로 불필요한 권한을 할당하는건 좋지 않다.
- 로그 파인은 외부 사용자가 접근 가능하지만, 해당 폴더는 접근 권한이 없다. 폴더에 권한을 할당한다.
chmod 705 /var/log/httpd

- 다시 지금 실행 버튼을 누르면 활성화 된 것을 확인할 수 있다.

3.2.2. 예제 2 웹서버 통신 속도 - 실습은 없이 예제만 있음
3.2.2.1. 웹서버 통신 속도 확인
curl -o /dev/null -s -w %{time_total}\\n 10.0.2.20
3.2.2.2. Userparameter 컨피그 추가
vim /etc/zabbix/zabbix_agentd.conf
Format ) UserParameter=<key>,<shell command>
>UserParameter=custom.web.response.time,
3.3. 텔레그램으로 Alert를 받아보자
3.3.1. 작업 정리
[텔레그램]
@ BOTFATHER (/newbot) # 채널 생성
BOT NAME : gzs_telegram_101
BOT USER NAME : gzs_telegram_101_bot
BOT API KEY : 8088...
@ IDBot (/getid) # 텔레그램 id 확인
ID : 619384234
@ gzs_telegram_101_BOT 활성화
[자빅스 홈페이지]
(1) 미디어타입 생성
경고 > 미디어 타입 > Telegram > 활성화
경고 > 미디어 타입 > Telegram > Token > BOT API Key
(2) 유저그룹 선정
유저 > Admin > 연락 방법 > 수신처 > getid
(3) 트리거 액션
액션 > Trigger actions > 액션 생성 > Report problems to Telegram
3.3.2. BOTFATHER을 이용해 bot 생성
- 명령어를 사용해 bot을 생성한다.
- 내 실습의 경우 문제가 있어 102_bot으로 생성함
/newbot
gzs_telegram_101_bot

3.3.3. IDBot 대신 Userinfo | Get id | IDBot 추가

3.3.4. zabbix 웹 서버의 미디어 타입에서 telegram 활성화


- token을 저장한다.
3.3.4. 유저의 admin 설정
- 왼쪽 메뉴의 유저 > 유저 > admin을 눌러 이동되는 창에서 상단 연락 방법 탭을 누르고 텔레그램을 선택하고 수신처에는 텔레그램의 ID를 입력한다. 이 아이디는 IDBot으로 얻은 정보이다.

3.3.5. 새로운 액션 설정
- 왼쪽 메뉴에서 경고 > 액션 > 오른쪽 상단의 액션 생선 버튼을 클릭한다.
- Report problems to Telegram으로 이름을 입력한다.
- 오퍼레이션 탭 메뉴를 누르고 오퍼레이션을 추가한다.
- send to users에 admin을 선택하고 send to media type에 telegram을 선택한다.

3.3.6. 리눅스 서버 종료 테스트

3.4. 네트워크 SNMP로 인터페이스 트래픽을 받아보자
- GNS3 프로그램을 이용하여 네트워크 트래픽 모니터링
- 해당 과정 생략
3.5. 자빅스 서버 사양은 어떻게 산정하나요?
- zabbix server spec 관련 문서 : https://www.zabbix.com/documentation/current/en/manual/installation/requirements
- 설치된 자빅스 웹서버에서 메리그 정보 확인 방법
- 왼쪽 메뉴에서 보고서 > 시스템 정보 > 아이템 수 참고

3.6. 파라미터 선정
- 강의 업데이트 안됨
3.7. 대규모 자원을 수집하려면 Proxy 서버를 고려해보세요.
- 강의 업데이트 안됨
'Infra Management > Zabbix' 카테고리의 다른 글
| zabbix7.4 & agent2로 docker 모니터링, mysql, postgresql 모니터링 방법 정리 (3) | 2025.07.30 |
|---|---|
| 오라클 클라우드에 zabbix-agent2 7.4 & ubuntu24.04 설치 및 설정 (2) | 2025.07.25 |
| [인프런] GZS - 우리도 자빅스(Zabbix) - 그라파나, 슬랙 연동 (1) (2) | 2025.07.14 |
댓글